You provided essential feedback, and we listened! We’re very pleased to announce our latest Product Update “Athens”.
EBO utilises AI to develop Process Automation centred on customer conversations. Our technology is delivered via a highly customisable Virtual Agent.
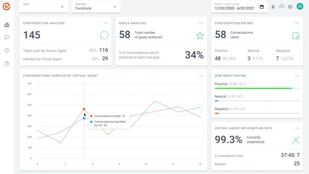
New Reporting System
You can now extract any kind of information and data that’s captured by the Virtual Agent and export it to Excel or directly input it into your internal system (via an API endpoint). This new reporting system enables you to develop a holistic management information system that either, centres around your Virtual Agent or uses it as a feed into a multi-source environment. What’s more – you can now issue client-tailored reports on a regular, scheduled basis to specific email addresses.
This advanced reporting system includes enhanced conversation reports that show the time split between human agents and Virtual Agents and the number of abandoned chats. These reports can support organisations with their management and KPI reporting.
